自来水变频恒压供水设备
一、自来水供水设备概述
1、全自动完成多台水泵机组软启动,变频到工频运行以及停止的全部操作过程。
2、根据用水量的变化,变成多台泵组的启动和停止。
3、有压力设定值和实际压力值的LED显示功能。
4、有LED频率指示,变频异常指示,电机故障工况显示。
5、保护功能:具有欠压保护、过压保护、过载保护、短路保护、失速防止、烧损防止等功能。
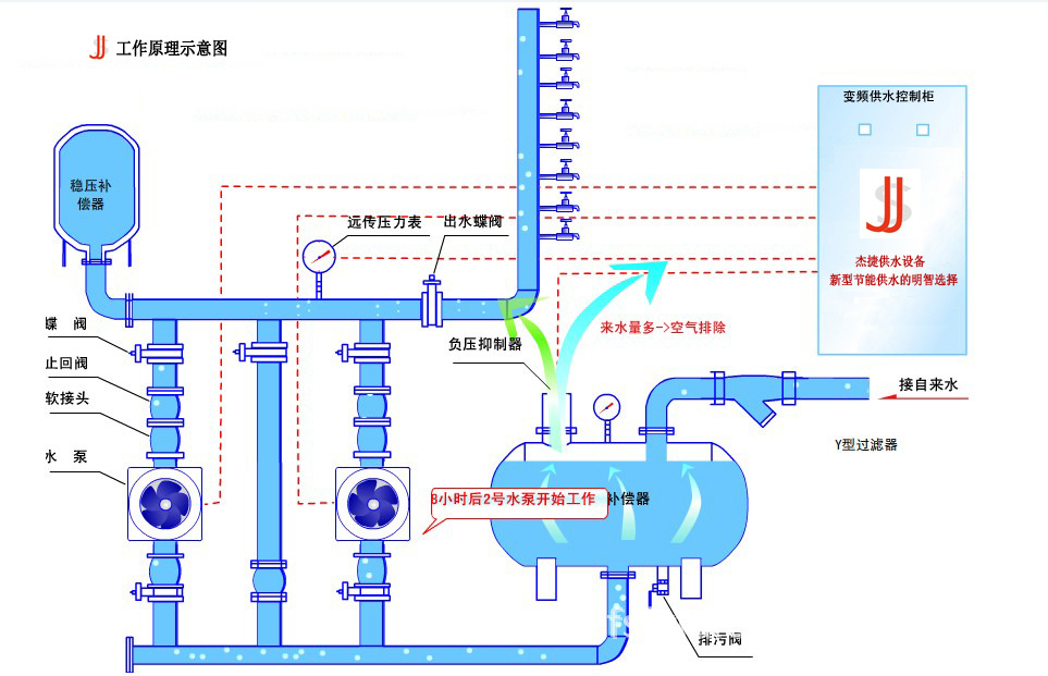
二、自来水供水设备工作原理
自来水供水设备的工作原理是根据用户用水量变化自动调节运行水泵台数和一台水泵转速,使水泵出口压力保持恒定。当用户用水量小于一台水泵出水量时,控制系统根据用水量的变化有一台水泵变频调整运行,当用水量增加时管道系统内压力下降,这时压力传感器把检测到的信号传送给微机控制单元,通过微机运行判断,发出指令到变频器,控制水泵电机,使转速加快以保证系统压力恒定,反之当用水量减少时,使水泵转速减慢,以保持恒压。当用水量大于一台泵出水时,第一台泵切换到工频运行,第二台泵开始变频调整运行,当用水量大于两台泵出水量时,将自动停止一台或二台泵运行。在整个运行过程中,始终保持系统恒压不变,使水泵始终工作在高效区,既保证用户恒压供水,又节省电能。
三、自来水供水设备主要技术指标
1、供水流量:5-5000m3/h 2、供水压力范围:0.1-1.5Mpa 3、供电电源:38V/220V10%AC(三相) 4、环境温度:0℃~+40℃ 5、相对湿度:90%以下
4、操作简单:自来水供水设备采用全自动控制,操作人员只需转换电控柜开关,
自来水供水设备概述
自来水供水设备,是把电机变频技术和微机控制技术应用到供水领域的新一代供水装置。它是水塔、高位水箱、压力罐供水装置的理想更新换代产品。具有节省电能,节约投资,不需要维护,运行可靠等特点,是未来供水设备的主导产品。我公司开发的变频柜还可应用在各行业需要电机调整设备上,具有明显调整精度和节能效果,如提升机和通风机安装变频柜是最佳速度和风量调节装置。
四、自来水供水设备适用范围
1、适用于各种类型的自来水厂,二次加压泵站,补压泵站和由深井泵直接向管网供水的供水设备。
2、生活小区和高层建筑的生活用水。
3、旧有给排水加压系统的改造,可取消水塔,高位水箱和气压罐。
4、工业上需要恒压供水系统,油田恒压输油系统。
五、自来水供水设备特点
1、供水品质高:自来水供水设备采用水泵出口恒压控制,无论系统用水量怎样变化,均能使管道出口压力保持恒定。
2、运行可靠:自来水供水设备采用进口变频调速器和国内优质水泵,具有完善的保护功能和自动、手动转换功能,使运行非常可靠。
3、高效节能:自来水供水设备能根据用户用水量的变化来调节水泵转速,使水泵始终工作在高效区,节电效果明显,比恒速水泵可节电35%。
,就可以实现用户所需工况。
5、占地少安装方便:整套设备只需一组控制柜和人泵机组,安装非常方便。
6、延长水泵及电机的使用寿命:对多台泵组均能可靠的实现软启动,并且轮流运转,大大延长了水泵及电机的使用寿命。
7、自来水供水设备应用范围:可供流量5~5000吨/小时,扬程20~140米。
8、经济效益显著:使用该设备,可不设楼顶水箱,既减少建筑物的造价,又克服了气压罐波动大,水泵启动



