更多
上海1000L去离子水设备
不限
25000
点此议价
产品属性
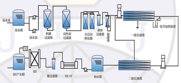
图文详情
品牌推荐
品牌
陶氏
型号
bw30-4040
反渗透膜类型
复合膜
加工定制
产水量
1m³/h
出水电导率
10μS/cm
脱盐率
97%
工作压力
10MPa
工作温度
50℃
功率
2000kW
设备材质
pvc
进水口径
dn35mm
外形尺寸
6mm
重量
200kg
行业专用设备 > 水利水资源专用机械 > 原水处理设备 > 反渗透设备 >
马可波罗版权所有1999-2020